Metaverse/VR/AR / 2022

에너지밸리 메타버스 원격교육시스템 구축

에너지밸리 메타버스 원격교육시스템 구축

메타버스기반으로 가상공간 안에서 펼쳐지는 수강생-강사 쌍방 소통이 가능한
에너지밸리 메타버스 원격교육시스템 구축

 

웹환경 메타버스 교육시스템 소개

비대면 원격 교육 훈련을 위한 메타버스 플랫폼으로 이러닝, 실시간 온라인 다중 교육이 가능한 통합교육시스템

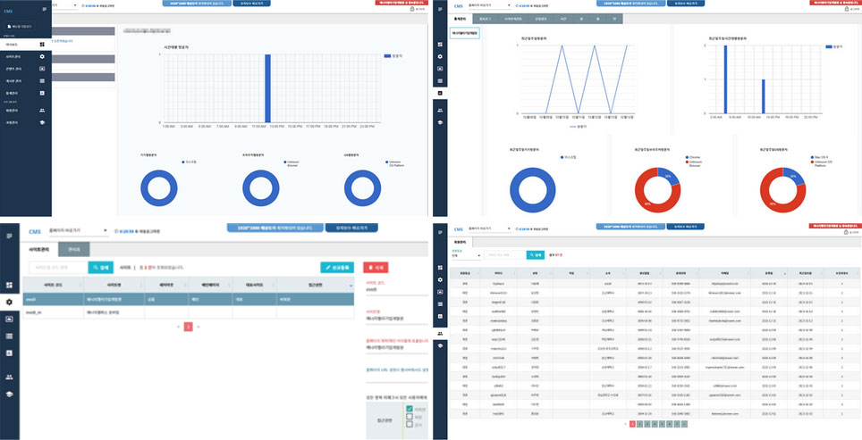
교육관리시스템(LMS)과 유오케이의 콘텐츠관리시스템(CMS)을 융합하여
교육통합관리시스템인(LCMS) 환경을 구축
수강생의 편리한 수강신청 및 수료관리 / 교육자의 교육관리 / 운영자의 사업관리 및 운영관리가
메타버스 공간 내에서 모두 가능하도록 구성

메타버스 기반 원격교육시스템 기능

사용자가 원하는 기능을 하나의 플랫폼 안에서 관리가 가능
동영상 콘텐츠 관리, 과정 운영, 학습자 교육실적 통합관리를 통해 교육자 및 관리자가 효율적으로 데이터관리

 

교육자는 교육 수강인원 현황 및 수강 진행상황을 모니터링,
학습 자동 통계 시스템을 통해 수강생의 학습률, 진도율, 수강신청 현황을 확인 가능
체계적으로 수강생 한명 한명을 체크하고 관리

 

수강생은 휴대전화번호 기반 인증번호 발송을 통한 간편 회원가입
수강생들이 자주 쓰는 기능 위주의 UI/UX를 디자인하여 원하는 정보를 쉽게 접근할 수 있도록 편의성을 확대

 

반응형으로 제작하여, 모바일이나 태블릿 환경에서도 원활한 수강이 가능

메타버스 에너지캠퍼스 소개

에너지밸리기업개발원은 메타버스 에너지캠퍼스에서
빅데이터/태양광/ESS/IoT/드론/풍력/전기자동차 총 7분야의 강의를 제공

 

인트로에서 수강 분야에 따라 다른 강의실을 선택하여 이동
강의 게시판앞으로 이동하여, 수강생이 선택한 교육 리스트를 확인하여 수강

 

 

실제 교육공간처럼 원하는 자리에 앉아서 수업을 들을 수 있도록 공간을 구성

 

 

BACK